View an interaction’s details
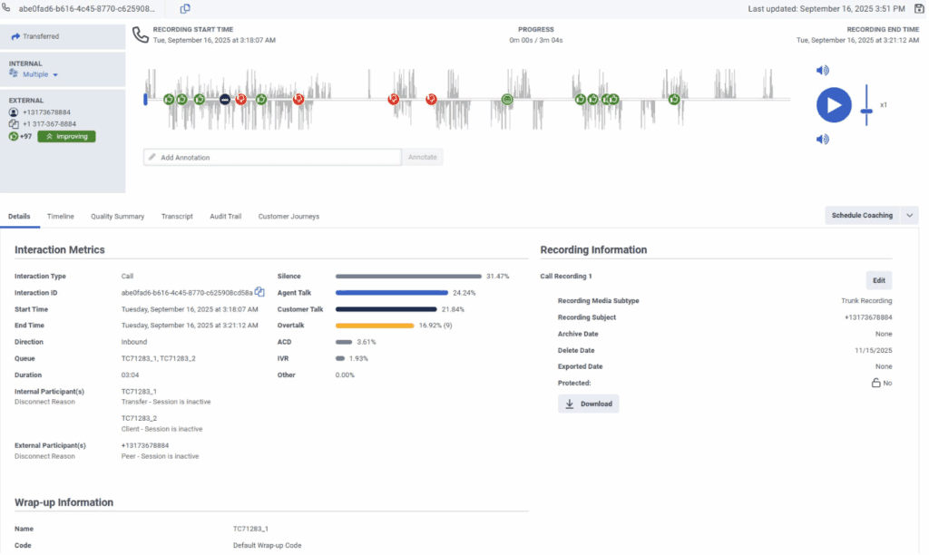
An interaction details page is the central location for viewing more information about that interaction and completing tasks related to it. The interaction’s detail page shows the interaction overview which is a visual representation of the interaction, and it shows the details of the interaction in tabbed pages.
Click the image to enlarge.

For more information about each of the interaction details tabs, see:
- View an interaction’s details tab
- View an interaction’s timeline
- Work with an interaction overview
- View an interaction’s quality summary
- Work with a voice transcript
- View an interaction’s audit trail
- View an interaction’s customer journeys
- Work with a digital transcript
The interaction overview provides information about the interaction participants and the type of interaction. For voice interactions, it includes a waveform with sentiment markers, providing insight into a customer’s attitude during an interaction.
To view an interaction’s detail page, click an interaction from any of the following views:
- Interactions view
- My Interactions view
- Agents Interactions Detail view
- Queues Activity Detail view
- Queues Interactions Detail view
You can also arrive at an interaction’s detail page when you complete a task on an interaction. For example, if you have assigned evaluations to complete in your inbox, then you can navigate directly to the relevant interactions from the inbox.
- You can copy the Interaction ID from the Details tab. When you click the copy icon, the Interaction ID is copied directly to your clipboard.
- Use the link icon to copy the URL of the interaction detail page directly to your clipboard.
- If an agent submits more than one wrap-up code, Genesys Cloud displays the latest code. You can click a link to see the additional wrap-up codes.
- Wrap-up information displays agent assigned wrap ups for Internal Participants. That is, if the participant’s purpose is user or agent, or if its participant type is internal. System assigned wrap ups do not appear.
Related tasks
- Copy a customer’s address from the interaction’s detail page
- Monitor and coach in-progress interactions
- View an interaction’s timeline
- View an interaction’s quality summary
- View an interaction’s evaluations
- Assign a new evaluation
- View an interaction’s audit trail
- Annotate a recording
- Download a recording
- Modify a recording’s archive or delete date
- Manage ACD voicemail recordings
- View an interaction’s Predictive Engagement journey data
- Work with a voice transcript
- Work with a digital transcript
- Search for interactions with voice transcript content
- Schedule a coaching appointment
- Protect recordings from deletion for a legal hold directive
- Work with sentiment analysis
- Work with an interaction overview
- Work with SIP Diagnostics
- View participant data attributes
[NEXT] Was this article helpful?
Get user feedback about articles.